CMeas 度量分析平台 CMeas 度量分析平台

CMeas 度量分析平台

播放视频

嘉为蓝鲸自主研发的企业级IT研发度量分析平台,专注为企业打造开箱即用的软件研发度量分析能力。

通过长期沉淀不同行业企业客户的IT度量体系建设经验,下钻分析需求、研发、测试、部署到运营的全域度量指标体系,沉淀出IT研发度量最佳实践,致力于为企业指引研发效能改进方向,驱动IT研发体系的持续优化。

产品架构

架构讲解:


● 应用能力-数据展示 :内置全域度量指标与丰富图表类型,通过支持字段样式配置化、度量分析自动化,以及指标联动与数据下钻,真正实现数据分析指导业务发展。


● 应用能力-数据处理:支持数据源接入与数据集自定义,大幅降低企业度量工艺的开发、使用和维护成本。


● 应用能力-数据抽取:深度集成嘉为蓝鲸DevOps平台,自动获取和实时分析嘉为蓝鲸DevOps平台的全域生产数据;同时支持数据源自定义配置,快速抓取第三方DevOps工具集生产数据。


● 技术底座-蓝鲸PaaS平台:依托蓝鲸PaaS底座共享项目、用户和权限等数据,实现集团级别的研发度量工艺建设。

亮点特性

聚焦业务价值

以“关键问题 - 关键步骤 - 关键指标”为度量指标建设指引,通过确立企业业务目标、逐步拆解业务步骤来保障度量指标的价值性和可用性。

组织级度量建设

提供组织内项目/产品线全局监控,快速总览全部研发项目/产品线研发进度,无需通过冗长会议听取汇报,降低人员空耗,提升管理效率。

研发质量洞察

提供多维度的质量分析报告,及时发现研发过程中的质量问题,推进缺陷修复。

数据驱动优化

提供多款IT研发管理专用的度量模板,配合嘉为蓝鲸DevOps度量建设的咨询服务,帮助企业实现IT研发效能的全局提升和持续优化。

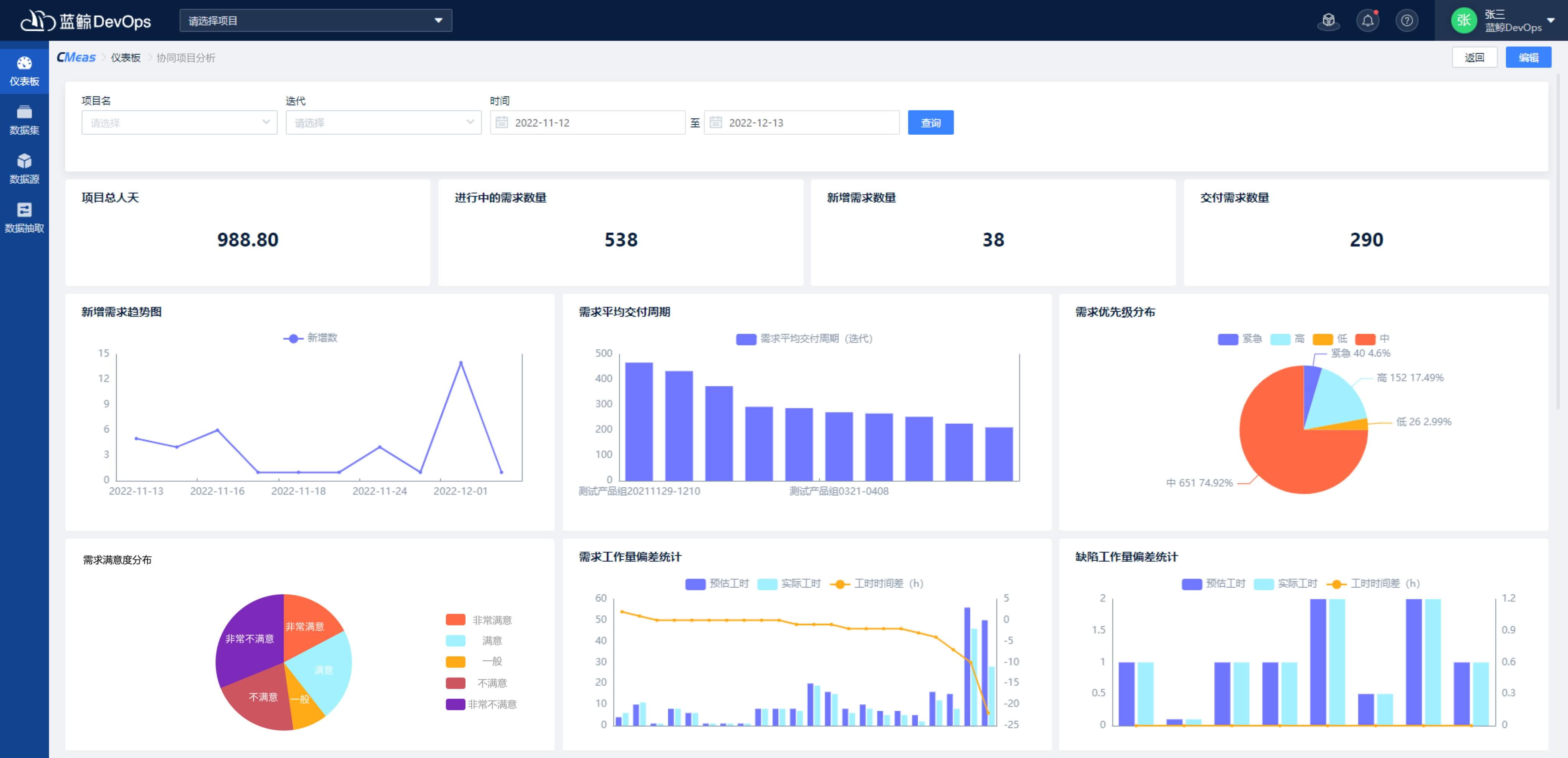
研发全域观测

自动获取分析嘉为蓝鲸DevOps平台的生产数据,快速生成及自动更新多款研发效能度量主题仪表板以及全套指标卡片(数据图表),覆盖项目管理、需求、开发、测试、部署和运维等众多IT业务领域。

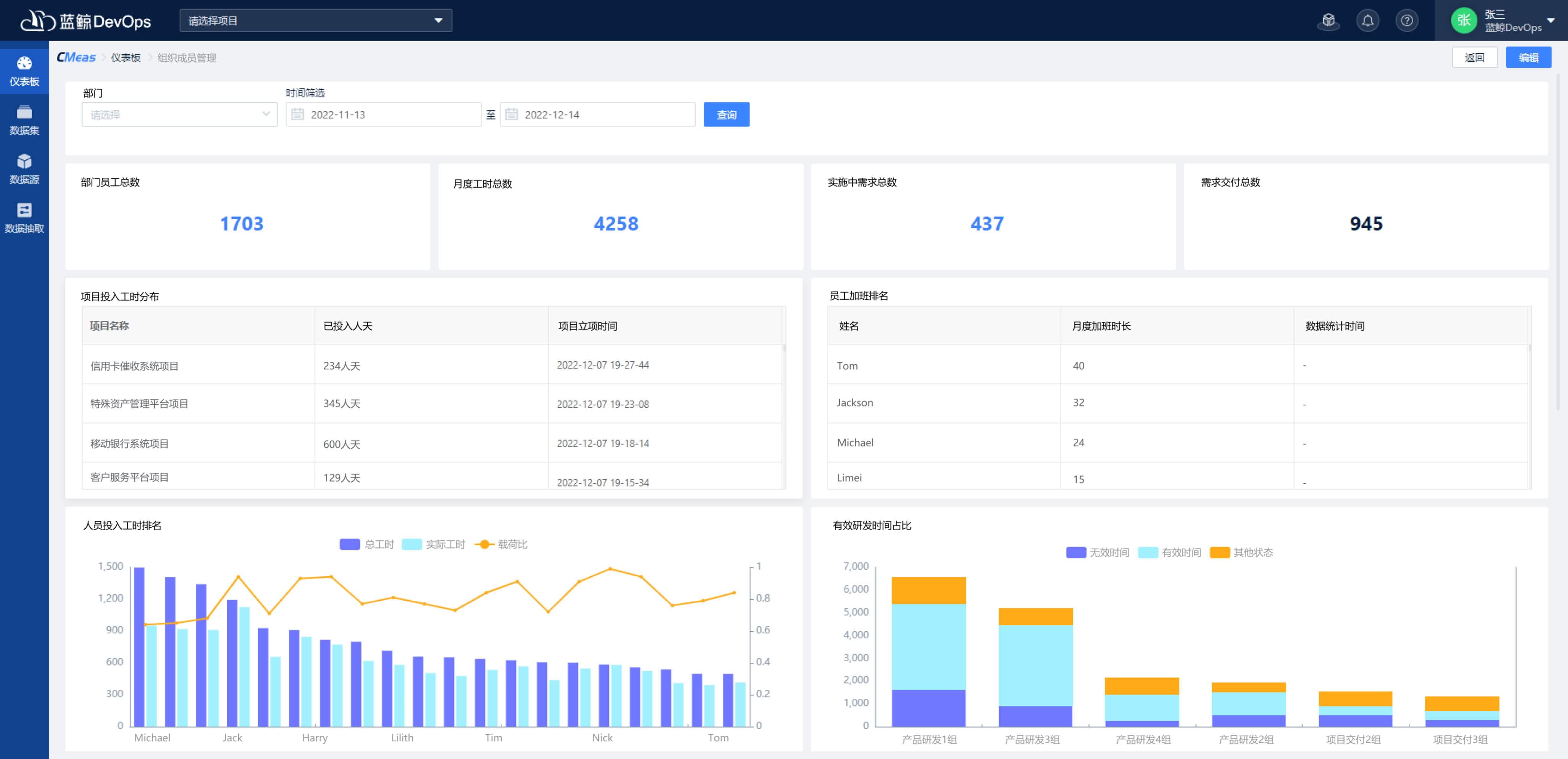
优化人员管理

自动生成IT研发的人力资源视图,展示员工闲忙程度、资源使用情况和工作排行榜等度量结果,助力企业高管更合理评估员工工作量及工作表现。

客户案例

开始使用嘉为蓝鲸CMeas度量分析平台

联系我们查看资料,或申请DEMO演示,可以帮助您更加快速地了解该产品。

申请演示

免费申请演示

联系我们

服务热线:

020-38847288

QQ咨询:

3593213400

在线沟通:

立即咨询
查看更多联系方式

申请演示

请登录后在查看!