产品
数字化运维平台基石
开放敏捷的流程管理方式
连接云与业务的数字化管道
构建企业IT可观测中心
跨系统编排调度自动化
IT数字化 “驾驶舱”
DevOps领域的国产先锋
企业级研发协同管理平台
高性能/强管控/国产化流水线
与腾讯共研的国产制品库
测试综合管理平台
软件研发的管理抓手
流程和工程端到端的深度融合
安全可信的企业级代码管理平台
订阅制一体化运维平台
高性价比,即插即用的企业级IT运维设备
研运一体化体系Pass开发框架
高效提升企业研运效能的研运一体化产品
解决方案
银行业整体运维体系建设
夯实业务系统运行保障能力
政府全局IT资源接入与运维管理
支撑国央企全局IT资源接入与运维管理
构建一个面向应用的 SRE 服务能力
实现信创改造过程的业务连续性保障
实现面向核心业务系统降低故障影响的管理目标
新一代ITOM体系解决方案
构建统一权威数据源
构建企业IT服务管理体系
一站式全方位监控方案
企业一站式日志管理与分析
驱动企业业务云化发展
运维组织转型辅助业务创新
一站式IT数据分析与治理
实现应用平稳高效上线
最佳应急灾备管理实践
以服务的形式提供价值
硬件配套一站式运维软件
一站式DevOps解决方案
为金融客户提升数字业务创新能力
助力传统企业逐步平稳地实现敏捷转型
平台化工程助力车企实现IT数字化转型
一站式BizDevOps工艺体系
一站式DevOps工艺体系
企业级软件研发质量方案
企业级DevOps资产管理工艺体系
权威软件研发效能度量指标体系
高效整合软件研发业务价值流
WeOps订阅
运维服务
客户案例
资源中心
嘉为专业文档下载中心
点击了解嘉为最新线上线下活动
点击视频了解我们的产品和服务
承载嘉为20多年研运经验
嘉为关注客户的长期收益
了解我们的全生命周期服务流程
生态合作
了解认证体系&查询下载证书
关于嘉为
研运至简,创新无限
深耕信创领域,屡获行业认可
嘉为&行业最新动态
与嘉为专业团队取得联系
/
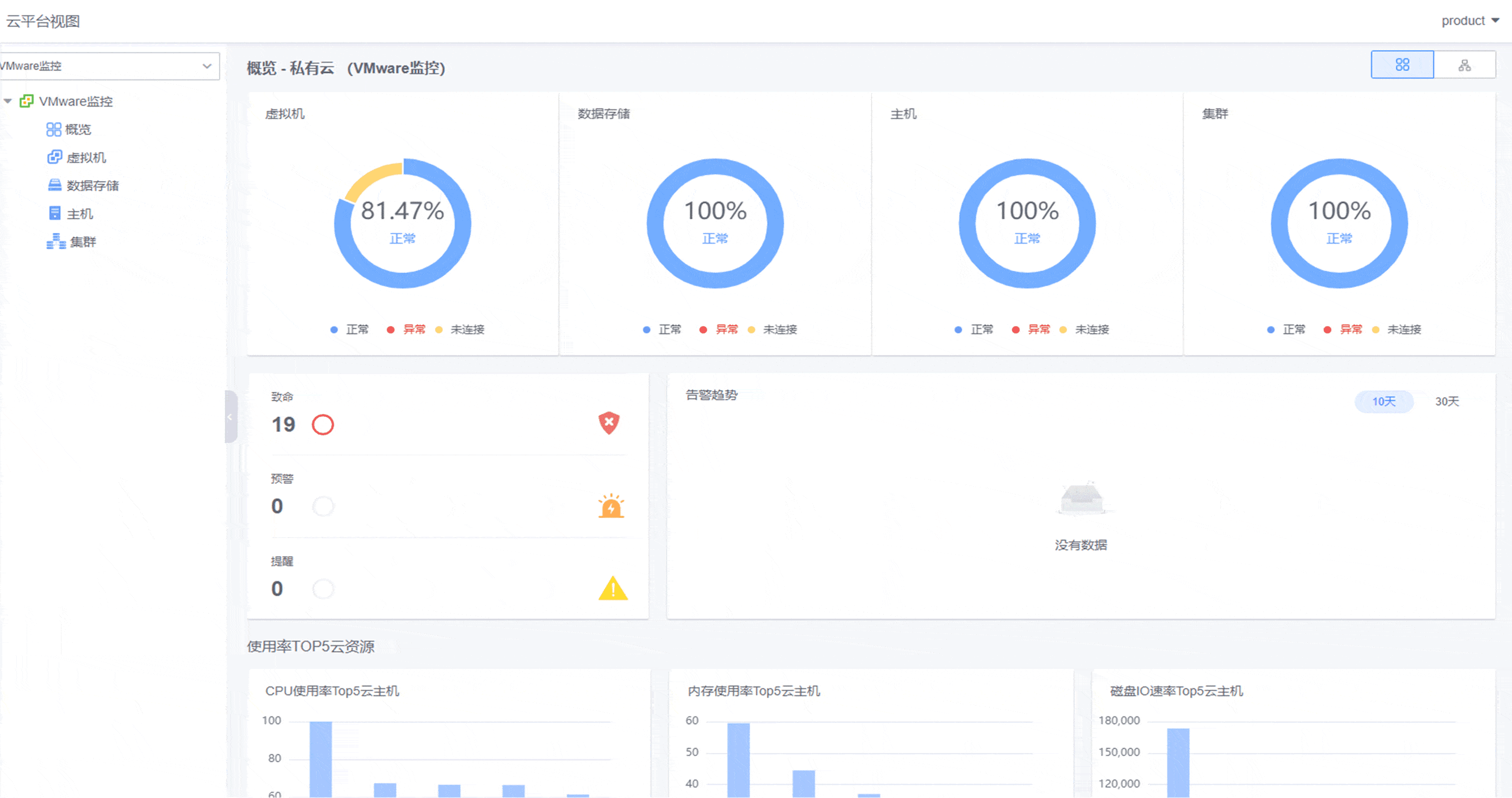
监控中心•鲸眼
Gartner推荐的IT运维监控系统,及时、准确、智能,全面掌握IT应用和资源健康状态!支持统一采集、统一管理、统一视图、统一分析,实现及时、准确、智能的集中监控,助您随时随地掌握应用和资源的健康状态,保障业务稳定安全运行!【产品全面支持信创生态,并接入AI运维大模型工具实现智能监控告警】
架构讲解:
● 接入层:支持Agent采集、协议采集以及第三方监控源的数据接入。
● 能力层:覆盖监控通用能力,具备数据采集模块、数据存储模块、数据加工模块、数据检测模块。
● 功能层:功能全面,提供丰富的监控管理、数据展示能力。
② 支持对硬件中网络设备、服务器、存储、安全设备的资源使用情况的查看管理
③ 支持网络拓扑的自动发现以及手动绘制,并支持拓扑链路的监控
联动CMDB模型自动获取监控对象实例,监控视图可根据对象纳管范围动态生成;自动兼容各种对象的监控展示。
基于监控对象和监控插件动态生成指标库,可自定义启停,保障所有指标是可采集可监控可选的真实指标。
强大的告警筛选规则;分派升级+重复通知;灵活的通知方式、通知场景,精准有序的分派告警给指定负责人。
内置应用/资源维度的多视角视图,支持各类对象的管理员视图,可根据用户场景自定义视图。
支持8种异常检测算法,支持异常防抖收敛,支持无数据异常检测和异常恢复检测,满足企业各种场景下的监控需求。
集中接入本地私有云和公有云监控,实现混合云环境下一体化云监控管理。提供资源监控全局概览。
随着信息技术的快速发展,数字化时代的来临,以大数据、人工智能、云计算等为代表的信息革命对交通现代化进程产生了革命性影响,广州公交集团作为广州交通运输建设重要组成部分,认真贯彻落实国家数字化转型战略,通过不断完善自身的运营网络,提高公交运营效率和服务质量。
为了解决运维团队在数字化转型过程中遇到的各类难题,鹏华基金以工具建设为抓手,依托理念先进的运维PaaS平台,以点带面,对运维管理体系进行全面优化升级,主要涉及工具支撑体系、流程管理体系、指标度量体系及人员组织体系的优化建设。
2023年12月27日,汽车云质效前沿专场成功举办。会上,中国信通院公布了首批“汽车云领航者”优秀案例评选结果,其中福田汽车的“智能化运维平台建设项目”在本次评选活动中获得“汽车云领航者优秀案例......
在数字化转型浪潮中,北京移动率先出击,打造了面向云计算运维场景的智能运维平台,推进更精细化、自动化、智能化运维体系建设,强化系统风险和故障的早发现、早定位、早处置,保障业务稳定运行,并建设完善的运维开发能力,实现从传统运维向运维开发的转型...
为积极践行国家省委、省政府规划,同时实现信息化管理水平的跨越式发展,苏州市信息中心决定全面推动单位工作质量、效率与动力的变革,在信息化体系上建立统一运维运营管理体系,护航业务快速及稳定发展,实现技术与业务的快速融合......
下载
海量日志秒级检索平滑跨越排障最后一公里!
告警事件全生命周期统一闭环管理!
提供统一的运维服务门户帮助企业快速建设运维管理能力!
联系我们查看资料,或申请DEMO演示,可以帮助您更加快速地了解该产品。
还没有账号?立即注册
我已阅读并同意《嘉为蓝鲸服务条款》
已有账号? 立即登录
向182****3483发送一条验证码以验证您的身份
微信扫码登录
免费申请演示
联系我们
服务热线:
QQ咨询:
在线沟通:
申请演示
请登录后在查看!