产品
数字化运维平台基石
开放敏捷的流程管理方式
连接云与业务的数字化管道
构建企业IT可观测中心
跨系统编排调度自动化
IT数字化 “驾驶舱”
DevOps领域的国产先锋
企业级研发协同管理平台
高性能/强管控/国产化流水线
与腾讯共研的国产制品库
测试综合管理平台
软件研发的管理抓手
流程和工程端到端的深度融合
安全可信的企业级代码管理平台
订阅制一体化运维平台
高性价比,即插即用的企业级IT运维设备
研运一体化体系Pass开发框架
高效提升企业研运效能的研运一体化产品
解决方案
银行业整体运维体系建设
夯实业务系统运行保障能力
政府全局IT资源接入与运维管理
支撑国央企全局IT资源接入与运维管理
构建一个面向应用的 SRE 服务能力
实现信创改造过程的业务连续性保障
实现面向核心业务系统降低故障影响的管理目标
新一代ITOM体系解决方案
构建统一权威数据源
构建企业IT服务管理体系
一站式全方位监控方案
企业一站式日志管理与分析
驱动企业业务云化发展
运维组织转型辅助业务创新
一站式IT数据分析与治理
实现应用平稳高效上线
最佳应急灾备管理实践
以服务的形式提供价值
硬件配套一站式运维软件
一站式DevOps解决方案
为金融客户提升数字业务创新能力
助力传统企业逐步平稳地实现敏捷转型
平台化工程助力车企实现IT数字化转型
一站式BizDevOps工艺体系
一站式DevOps工艺体系
企业级软件研发质量方案
企业级DevOps资产管理工艺体系
权威软件研发效能度量指标体系
高效整合软件研发业务价值流
WeOps订阅
运维服务
客户案例
资源中心
嘉为专业文档下载中心
点击了解嘉为最新线上线下活动
点击视频了解我们的产品和服务
承载嘉为20多年研运经验
嘉为关注客户的长期收益
了解我们的全生命周期服务流程
生态合作
了解认证体系&查询下载证书
关于嘉为
研运至简,创新无限
深耕信创领域,屡获行业认可
嘉为&行业最新动态
与嘉为专业团队取得联系
/
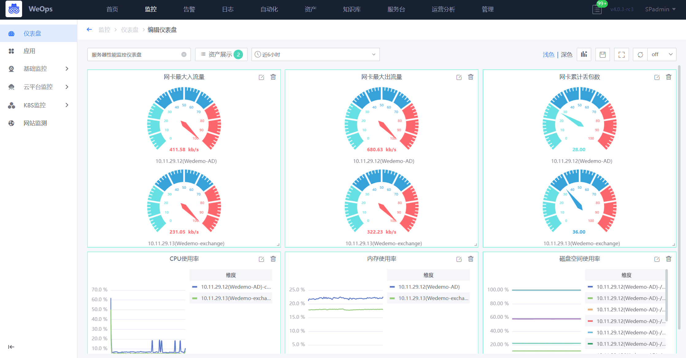
WeOps一体化运维平台
专注保障业务连续性的一体化运维平台,提供订阅制服务!以核心数据资产和业务为中心视角,为用户提供统一的运维服务门户,快速建设运维管理体系,全面提升运维管理水平,帮助用户充分发挥核心数据资产效能,保障业务稳健运行。WeOps平台提供 1-3 年灵活订阅服务方案。
功能总览图:
以蓝鲸Paas平台为底座,构建:资产管理、日志管理、监控告警、应用性能管理、自动化、运营可视化、IT运维服务、知识管理八大功能模块。
解决IT资产混乱、日志存储不合规、被动救火、故障根因定位难、人肉运维效率低,运维结果难体现、服务价值难量化、运维知识难沉淀等诸多运维难题。帮助IT专业人士全方位提升运维管理水平,保障业务稳健运行。
采用Agent-Proxy-Server模式,轻松实现企业跨云、跨网络的管理诉求,Agent启动内存仅需20M,资源消耗小,对业务系统不会产生任何影响。
国产化+容器+传统架构的软硬件全栈适配,统一管理。
腾讯每年3亿重金打造+超10年持续迭代+支撑30W节点运维实践+300+高阶研发团队+公司营收的30%作为研发费用,稳定可靠,与时俱进。
轻量化,支持单机部署,20+年专家经验沉淀+10万用户的市场验证,内置场景,一键启用。
订阅模式+产品能力+专属服务团队,赋能客户真正把产品用起来。
按需购买功能模块,灵活调整采买规划,降低试错成本。
银联商务股份有限公司是首批获得人民银行颁发《中华人民共和国支付业务许可证》的支付机构,经过20多年的精耕细作,取得了国内收单机构第一、亚太地区第二的排名以及46.3%的市场份额的不俗的业绩,作为银联商务子公司的北京银联商务有限公司(以下简称“北京银联商务”)正加快推进各项数字基础设施建设,不断夯实“科技银商”基座,为客户的发展助力,也为实体经济注入支付与科技的动能
随着业务的迅速发展,羊城晚报IT系统架构愈加复杂,IT设备的数量和种类也在与日俱增。如何及时发现故障,预防故障,从而缩短故障恢复时间,降低故障发生率,对保障IT系统的可靠性与高可用性至关重要,羊城晚报计划建设一体化运维平台,为社内构建IT资源的集中监控、统一告警和故障自动化处置等能力,支撑核心业务稳健运行。
中远海运特种运输股份有限公司(简称:中远海运特运),隶属于中国远洋海运集团,主营特种船运输及相关业务,致力于打造世界一流的特种船队。目前拥有规模和综合实力居世界前列的特种运输船队,经营管理各类型船舶100多艘300多万载重吨。覆盖近百个国家和地区、200多个港口的全球服务网络......
港华集团为香港中华煤气在内地投资及营运管理的业务组合,自1994年进入内地以来持续深耕燃气市场,业务覆盖天然气上、中、下游,目前在24个省、自治区及直辖市经营逾300个燃气项目,服务客户逾4000万户......
近年来,面对全球新冠疫情危机以及严峻复杂的国内外环境,传统铝型材制造业遭遇到了严峻挑战,但是作为南海区制造业头部企业,坚美铝业积极响应《广东省佛山市落实推动制造业数字化智能化转型发展》的政策号召,攻坚克难,加大对升级建设自动化生产基地的投入,扩大产能,保持企业良好的增长势头。
创立于1929年的周大福,是全球著名的珠宝集团,零售网络遍及中国、日本、韩国、东南亚与美国。嘉为蓝鲸WeOps平台上线后,除了主机监控,监控范围增加了操作系统、数据库、中间件、虚拟化、云平台、基础应用等维度,运维人员可以主动针对影响业务的关键指标设置发现和解决问题的流程。
下载
告警事件全生命周期统一闭环管理!
及时、准确、智能全面掌握应用和资源健康状态!
开放敏捷的流程管理方式助您打通IT运维的任督二脉!
联系我们查看资料,或申请DEMO演示,可以帮助您更加快速地了解该产品。
还没有账号?立即注册
我已阅读并同意《嘉为蓝鲸服务条款》
已有账号? 立即登录
向182****3483发送一条验证码以验证您的身份
微信扫码登录
免费申请演示
联系我们
服务热线:
QQ咨询:
在线沟通:
申请演示
请登录后在查看!