首页

/

嘉为蓝鲸WeOps上新|WeOpsV5.27&V4.27:工单进度清晰可视,移动办公高效掌控

发布日期:2025-10-17 16:10:57

分享到

了解产品详情请戳-->嘉为蓝鲸WeOps一体化智能运维平台


嘉为蓝鲸WeOps一体化智能运维平台(订阅制)是为企业的IT运维部门提供覆盖资源管理、监控告警、自动化运维、IT服务台、日志管理、APM监控等多项功能为一体的运维工具,通过打通各业务单元、贯穿各技术栈,以故障定位和全生命周期管理为核心,持续保障业务连续性。



平台已接入DeepSeek、通义千问、OpenAI等大模型,持续打造AI创新运维场景



01. WeOps V5.27&V4.27正式发布,新版本更新的主要内容有:

  • 移动端工单流程图:服务台移动端新增流程进度视图,便捷掌握工单进度。
  • 知识库阅读记录:支持查看文章阅读人员与阅读时间,阅读效果可量化、可追溯。
  • 全文检索应用资产:支持按应用名称检索相关资产,便于应用管理员统一查看管理。
  • 监控视图汇聚方式扩展:监控指标拓展最小值/最大值汇聚视图,满足更多场景视角。



02. 移动端工单流程图:流程可视,进展随身

为方便用户在外出或移动场景下实时掌握工单处理进度,服务台移动端新增工单流程图功能。用户可直观查看当前工单所处的处理节点与完整流转路径,随时随地跟踪进展,提升协同透明度和响应效率。





03. 知识库阅读追踪:阅读可溯,效果可量

新版本支持对知识库文章的阅读情况进行精细化追踪。用户点击文章阅读量,即可查看详细的阅读人员列表以及最早阅读时间。该功能将阅读量这一抽象数字转化为具体、可查的数据,实现了阅读效果的量化管理,为知识库的内容运营和优化提供了直接依据。





04. 全文检索应用资产:应用视角,一览无余

在复杂的IT环境中,应用关联的资产往往分散难寻。新版本支持按应用进行全文检索,管理员可快速定位并查看任一应用下的所有关联资产信息,实现资产归属的统一透视与集中管理,提升运维管理的规范性和效率。





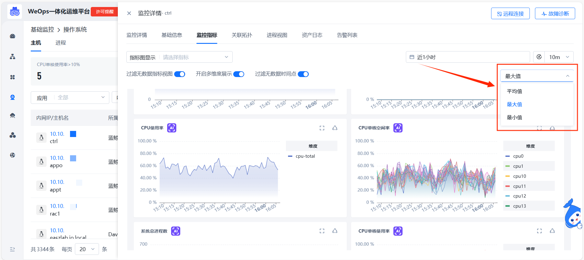
05. 监控视图汇聚方式扩展:灵活聚合,精准分析

日常运维监控中,面对同一组指标,不同的分析场景往往需要不同的数据视角。例如,观察整体负载需看平均值,排查异常波动则需关注最大值,固定的聚合方式难以兼顾多种需求。新版本支持平均值/最大值/最小值汇聚指标监控视图,用户可根据分析场景,选择不同的数据汇聚方式,让视图精准匹配当下的分析目标。





06. 其他拓展优化

除了上述的功能新增外,WeOps V5.27&V4.27版本还进行了以下功能拓展和优化。

  • 监控:应用监控主机列表显示字段可按需设置。
  • 服务台:工单流程图支持显示未处理节点的负责人。

免费申请演示

联系我们

服务热线:

020-38847288

QQ咨询:

3593213400

在线沟通:

立即咨询
查看更多联系方式

申请演示

请登录后在查看!